WilliamHillÖÐÎĹٷ½ÍøÕ¾

ÖÆÀä×°±¸Ó¦Óüƻ®
¿Õµ÷ÓëÖÆÀä ÖÆÀä×°±¸Ó¦Óüƻ®
ÖÆÀä×°±¸Ó¦Óüƻ®

Ò»¡¢¹¤ÒÕÒªÇó

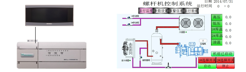
  • µ±ÏµÍ³ÊÕÂÞµ½µÄµÍѹѹÁ¦´óÓÚ´¥ÃþÆÁÉ趨µÄµÍѹÉÏÏÞѹÁ¦£¬£¬ £¬£¬£¬£¬Ñ¹Ëõ»ú»áƾ֤É趨µÄ¼ÓÔØÊ±¼ä¾ÙÐмÓÔØ£¬£¬ £¬£¬£¬£¬µÍÓÚÏÂÏÞѹÁ¦»áƾ֤É趨µÄ¼õÔØÊ±¼ä¾ÙÐмõÔØ£»£»£»£»£»£»£»

  • ÊÕÂÞµ½µÄ¸ßѹѹÁ¦´óÓÚ¸ßѹÉÏÏÞѹÁ¦£¬£¬ £¬£¬£¬£¬ÀäÄýÆ÷»áƾ֤É趨µÄ¼ÓÔØÊ±¼ä¾ÙÐмÓÔØ£¬£¬ £¬£¬£¬£¬µÍÓÚÏÂÏÞѹÁ¦»áƾ֤É趨µÄ¼õÔØÊ±¼ä¾ÙÐмõÔØ£»£»£»£»£»£»£»

  • Àä¿â·§µÖ´ïÉ趨µÄÀä¿âÆô¶¯Î¶Ȼá×Ô¶¯Æô¶¯£»£»£»£»£»£»£»

  • µ±ÓеçÁ÷¡¢ÓÍÁ÷µÈ¾¯±¨Ê±ÏµÍ³»á×Ô¶¯×èÖ¹ÊÂÇé¡£¡£¡£¡£¡£¡£¡£¡£

 

¶þ¡¢ÏµÍ³¼Æ»®ÓëÓÅÊÆ

6367598819111619006080670_¸±±¾.png

  • MC100ϵÁÐÄ£ÄâÁ¿Í¨µÀÇáËÉʵÏÖ 4-20mAµçÁ÷ÊÕÂÞ

  • MC100ϵÁÐζÈÊÕÂÞͨµÀÇáËÉʵÏÖ PT100ζÈÊÕÂÞ

 

Èý¡¢×ܽá

WilliamHillÖÐÎĹٷ½ÍøÕ¾µçÆøMC100ϵÁÐPLC£¬£¬ £¬£¬£¬£¬ 6·ģÄâÁ¿ÊäÈë¡¢ 2·ģÄâÁ¿Êä³ö¡¢ 2· PT100ÊäÈë¡¢¿ÉÒÔÇáËÉʵÏÖζÈÊÕÂÞ£¬£¬ £¬£¬£¬£¬Ä£ÄâÁ¿ÊÕÂÞ¡£¡£¡£¡£¡£¡£¡£¡£ÎÞÐèÖØ´óµÄ±à³Ì£¬£¬ £¬£¬£¬£¬Ìá¸ßÁËϵͳµÄÎȹÌÐÔ¡£¡£¡£¡£¡£¡£¡£¡£

ÍøÕ¾µØÍ¼